
一文看懂电厂设备运转,发电机、汽轮机、给水泵这样工作
458x331 - 87KB - OTHER

汽轮机工作原理及结构PPT
1080x810 - 86KB - JPEG

汽轮机工作原理以及类型和作用
530x260 - 20KB - JPEG

蒸汽轮机工作原理动画
500x375 - 20KB - JPEG

汽轮机工作原理及构造
640x370 - 28KB - JPEG

汽车发动机的工作原理是什么
800x320 - 53KB - JPEG

电力之源-汽轮机,装配全过程!!
479x309 - 20KB - JPEG

太全面了,汽轮机结构及运行控制原理,建议收藏!
542x375 - 12KB - PNG

46个汽轮机整体动画,工作原理一目了然,免费领取!
768x551 - 79KB - PNG

各种发动机工作原理,飞机、汽车、轮船、火车,终于都找齐全了
500x172 - 73KB - OTHER

汽轮机的结构与工作原理,很生动的3D动画
634x493 - 35KB - JPEG

核电站的工作原理
601x352 - 27KB - JPEG

46个汽轮机整体动画,工作原理一目了然,免费领取!
833x552 - 35KB - PNG

汽车零部件工作原理动态图!
303x218 - 63KB - OTHER

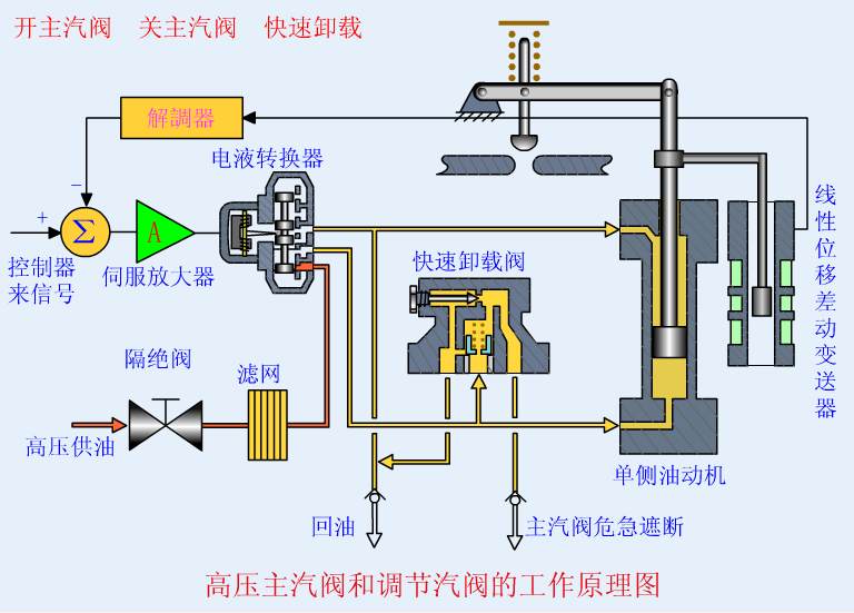
汽轮机结构及运行控制原理详解
556x316 - 92KB - PNG